
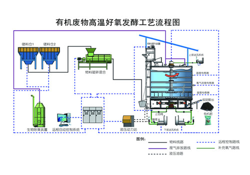
智能高溫好氧污泥處理設備主要是對畜禽糞便、廚余垃圾、生活污泥等廢棄物進行高溫好氧發酵,利用微生物的活性對廢棄物中的有機質進行生物分解,使其達到無害化、穩定化、減量化、資源化利用的一體化污泥處理設備。


智能高溫好氧污泥處理設備工作原理為將廢棄物(畜禽糞便、廚余垃圾、生活污泥等)、生物質(秸稈及鋸末等)以及回流物料按照一定比例混合均勻,使含水率達到設計要求60-65%后進入立體好氧系統,通過調節原料的水分、氧氣含量和溫度變化,使物料進行充分的好氧發酵分解,分解過程中釋放的熱量能夠使污泥自身溫度增高,溫度最高能夠達到80℃,污泥中的水分隨著溫度的上升被蒸發,部分有機物被分解,從而使污泥堆體體積減小,到達污泥的減量化處理。智能高溫好氧污泥處理設備通過通風、充氧、攪拌等作用控制溫度在55~60℃之間,達到污泥發酵處理的最佳溫度,在此溫度時,能夠使污泥堆體中的大量病原菌和寄生蟲死亡,同時利用除臭系統對排放的氣體進行生物臭味,達到污泥無害化處理的目的。污泥高溫好氧發酵后得產品,可用于土壤改良、園林綠化、垃圾填埋覆蓋土等。

1、高溫好氧發酵,利用高溫生物菌技術,耗能低,運行成本低;
2、占地面積小,一人操控多臺設備,自動化程度高;
3、通過生物除臭設備,實現氣體達標排放,不產生二次污染;
4、設備主體采用不銹鋼特殊材質,耐腐蝕,壽命長;
5、主體保溫設計,輔助加熱確保低溫環境下設備正常運行;
6、處理后的生活污泥、廚余垃圾、畜禽糞便用于加工有機肥,實現資源化利用。


管理員
該內容暫無評論